今回は、従来のアナリティクスと大きく変更となった分析指標についてご説明したいと思います。
WEB担当の方や、サイト分析で少しでも参考になればと思います。
2022/5追記——-
主な計測の違いについてはこちらのコラムをご参考ください。
https://www.dt-media.jp/column/ga4-analytics-concept2
———————
GA4の分析概念
まずは、GA4の計測ではこれまでの分析指標が大きく変更されています。
大きく分けると、、、
1.ページビューの概念がなくなった
従来のAnalyticsの計測方法は「セッション」「直帰率」「ページの滞在時間」など「ページビュー(PV)」を軸にしたものでした。
ここ数年では、Webサイトだけではなく「アプリ」を併用する企業・サービスも増加しており、「Webサイト」の行動を追うだけでは不十分になりつつあります。
アプリにはWebサイトのように「URL」という概念が存在しないため、PVを軸にした計測方法ではユーザーの行動実態が掴みにくくなってきている現状があります。
「Web」と「アプリ」の横断といった、正確なユーザーの行動を知るために、「ページビュー(PV)」を軸にした計測から「イベント」を軸にした計測に少しずつ切り替えていこうという意図があるようです。
ページビューはイベントとして計測されるようになっています。
そのほか、イベントはページビューだけではなく、クリック、資料のダウンロード、スクロール率など、準備されいます。
2.直帰率がなくなった
直帰率の高さ、よりもユーザーとの関係性が強いもの(エンゲージメント)が良いページとされるようになりました。
エンゲージメントが良いという基準は
・滞在時間10秒以上
・コンバージョンを達成
・2回以上の訪問がある
という点があげれられています。
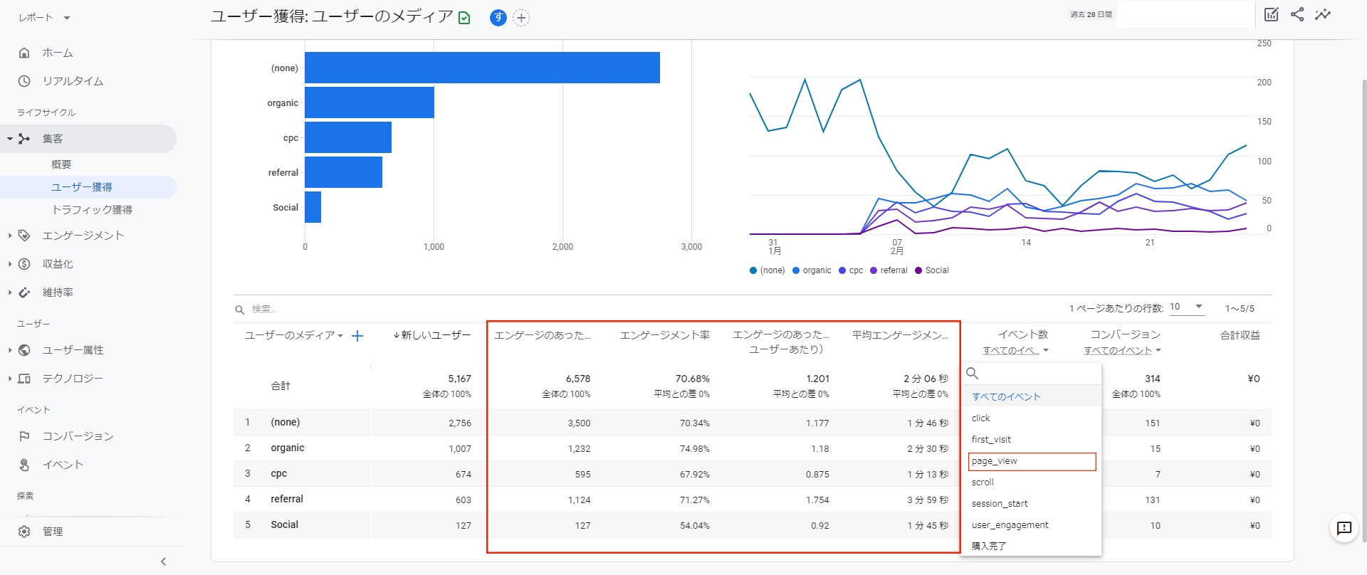
実際のデータを見てみよう!
集客別の数値で比べてみます。
・従来のアナリティクス
・GA4
全く異なりますね、、、。
メニュー内でもエンゲージメントに関する指標が追加されています。
エンゲージメントとは
公式サイトでは以下のように説明されいます。
エンゲージメント: 定義
サイトやアプリに対するユーザーの操作です。
例:
コンテンツ配信者の場合は、ページを下方向にゆっくりスクロールするといった操作がエンゲージメントになります。ユーザーが記事の長さを確認するためではなく、内容を読むためにスクロールしていることを示すエンゲージメントです。
e コマースサイトの場合は、商品の詳細ページを閲覧する、特定のページに一定時間留まるといった操作がエンゲージメントになります。
オンライン バンキング アプリの場合は、口座の残高確認などです。
大学のサイトの場合は、情報動画の視聴などがエンゲージメントになります。
何のページ、行動にエンゲージメントを見るか目的等によって決めておく必要がありそうです。
これまでの分析方法と、新しい分析軸での解析が必要になっていると感じました。
GA4はこれからも活用が期待されるツールなので、登録だけでもぜひトライしてみてください!導入に関するサポートも行っておりますので、気になる方はぜひお問い合わせください。
